Dispečerské riadenie prevádzky odovzdávacích staníc tepla
Bratislavská teplárenská, a. s., (BAT) zabezpečuje komplexnú teplárenskú výrobu – od výroby tepla a elektrickej energie v teplárni cez transport tepla horúcovodmi a parovodmi, prevádzku odovzdávacích staníc tepla (OST) až po dodávku tepla do ústredného kúrenia a teplej vody do objektov koncových užívateľov. Pri prevádzkovaní zariadení využíva moderné riadiace systémy (RS), ktoré zabezpečujú bezpečnú, spoľahlivú a ekonomickú prevádzku.
BAT prevádzkuje dve oddelené sústavy centralizovaného zásobovania tepla (SCZT), ktoré dodávajú teplo v bratislavských obvodoch I., II., III. a IV. do bytových domov, polyfunkčných budov, administratívnych budov, školských zariadení, nemocníc, športovísk či priemyselných objektov. SCZT BAT tvoria 3 vlastné zdroje s inštalovaným tepelným výkonom 440 MW, 1 cudzí zdroj (8 MW), 124 km trás horúcovodov, 78 km trás sekundárnych rozvodov, 359 OST v majetku BAT a 300 cudzích OST. V roku 2015 dodala spoločnosť BAT odberateľom 872 498 MWh tepelnej energie a vyrobila 150 534 MWh elektrickej energie.
Na dispečerské riadenie prevádzky odovzdávacích staníc tepla a šácht sekčných uzáverov sa využíva monitorovací systém ProCop®, ktorý je produktom firmy ALFA Mikrosystémy,
spol. s r. o., (CZ). Monitorovací a vizualizačný systém ProCop predstavuje špeciálny softvér na monitorovanie technologických procesov, užívateľské riadenie technológie, archiváciu historických trendov a alarmových stavov. Systém bol primárne vyvinutý na pripájanie a monitorovanie technológií riadených riadiacimi systémami Siemens, divízie Siemens Building Technologies.
Systém je plne kompatibilný (prenos dát a diaľkové ovládanie) s riadiacimi systémami Visonic PRV, Unigyr PRU, RWP, Desigo PXC, Saphir ACX a Climatix POL. V podmienkach BAT sa RS ProCop využíva na pokročilé dispečerské riadenie odovzdávacích staníc tepla a diaľkovo ovládaných šácht, na zber údajov z meračov tepla a vodomerov, a to z vlastných aj cudzích OST. V súčasnosti je do systému Pro- Cop pripojených 359 OST, 3 plynové kotolne a 26 šácht. Do systému je pripojených 2 932 meračov tepla a vodomerov.
Ako funguje celý systém?
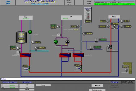
Monitorovací systém ProCop je v spoločnosti BAT postavený na bezdrôtovej technológii GPRS. Komunikačné body sú pripojené do jednej virtuálnej privátnej siete. Prístupový bod APN u poskytovateľa je dostupný zo siete BAT cez internetový IP SEC tunel. Lokálne sa na prenos dát využívajú aj zemné oznamovacie káble vo vlastníctve spoločnosti BAT. Riadiace systémy OST sa ku koncentrátorom dát typu AlfaBox 3 a AlfaBox+ pripájajú cez zbernicu LON, sériové rozhranie RS 232, priamo, prípadne cez prevodníky na prúdovú slučku alebo zapojením do zbernice PROFIBUS. Merače tepla a vodomery sa ku koncentrátorom dát typu AlfaBox 3 a AlfaBox+ a AlfaPort pripájajú po lokálnych zberniciach M-bus. Schéma zapojenia monitorovacieho systému ProCop je na obr. 1.
Čo zabezpečuje systém ProCop ?
Hlavnou funkciou systému je nepretržitý dohľad nad prevádzkou OST. Systém zberá v určených časových intervaloch všetky prevádzkové údaje, ako sú teploty, tlaky, chod čerpadiel, poloha regulačných armatúr a alarmové hlásenia. Interval záznamu prevádzkových parametrov je 10 minút a je nastaviteľný. Na základe prenášaných a zobrazovaných údajov má dispečer aktuálnu informáciu o prevádzke OST a tepelnej sieti. V prípade, ak na OST vznikne porucha, odchýlka od požadovaných parametrov dodávky, prípadne nastane strata komunikácie medzi OST a dispečingom, okamžite sa zasiela alarmové hlásenie z RS OST, ktoré sa zobrazí v dispečerskom systéme ProCop. Informáciu o poruche rieši dispečer operatívne diaľkovým zásahom do RS OST, alebo vyslaním poruchovej služby.
Výsledkom funkcie systému signalizovať poruchový stav v reálnom čase je, že pri väčšine porúch BAT zabezpečí opravu skôr, ako odberateľ pocíti obmedzenie v dodávke tepla. Systém ProCop umožňuje dispečerovi aj priame riadenie technológie OST a zmeny nastavenia regulácie RS OST. Dispečer môže cez systém diaľkovo zapínať aj odstavovať dodávku ÚK, TÚV, meniť parametre regulácie (napríklad vykurovacia krivka, časové režimy dodávky vykurovania a teplej vody), meniť tlak doplňovania a odpúšťania zo sekundárneho systému ÚK, riadiť percentuálne otvorenie regulačných armatúr či nastavenie výkonu frekvenčných meničov v ručnom režime prevádzky.
ProCop – šachty
RS ProCop sa využíva aj na riadenie sekčných armatúr a prenos údajov v dôležitých uzlových šachtách horúcovodných sietí (obr. 4). Ovládanie armatúr v šachtách umožňuje dispečerovi vykonávať operatívne potrebné manipulácie bez fyzickej prítomnosti na šachte. Diaľkové manipulácie sa využívajú hlavne pri riešení havarijných stavov, lokalizácii porúch na rozvodoch, prípadne pri manipuláciách v súvislosti s odstávkami. Výsledkom diaľkového ovládania sekčných armatúr v prípade poruchy je rýchla lokalizácia poruchového úseku a následne jeho odstavenie. Odstavením poruchového úseku sa znižuje počet dotknutých odberateľov a skracuje sa čas prerušenia dodávky tepla. Prenášané teploty a tlaky zo šácht dávajú dispečerovi dôležitú informáciu o stave tepelnej siete.
Prenos dát z meračov tepla
Do RS ProCop sa prenášajú údaje z meračov tepla a vodomerov v OST prevádzkovaných spoločnosťou BAT aj OST, ktoré nie sú v majetku spoločnosti. Systém zabezpečuje prenos týchto údajov: okamžitý výkon, okamžitý prietok, teplota primárneho média – vstupná a vratná, súčtová práca – teplo zaznamenané meračom v čase prenosu, súčtový prietok zaznamenaný meračom v čase prenosu. Súčasne sa prenáša údaj vodomeru studenej vody a vodomeru doplňovania a odpúšťania.
Údaje sa prenášajú v hodinových intervaloch, v prípade potreby možno interval prenosu pre jednotlivých odberateľov nastaviť podľa potreby. Údaje z meračov tepla sa automaticky kontrolujú na dennej a mesačnej báze. Následne sa zasielajú do ekonomických programov, kde slúžia ako podklad na fakturáciu. Spracovanie dát meračov tepla umožňuje zistiť správanie sa jednotlivých odberateľov pri spotrebe tepla. Výsledkom dlhodobého spracovania údajov meračov tepla je vytvorenie predikčného modelu na výpočet zaťaženia v SCZT ako funkcie klimatických podmienok, dennej hodiny a typu dňa. Presná predikcia zaťaženia v SCZT je mimoriadne dôležitá pre dispečerské riadenie SCZT.
Archivácia dát
Systém ProCop archivuje prevádzkové údaje OST (obr. 7), pričom archivácia dát je v štandardnej SQL databáze. Archivácia dát a stavov nie je časovo obmedzená a dispečer, prípadne pracovník prevádzky, si môže zo- braziť kompletnú časovú históriu od začiatku pripojenia OST do systému. Archivované dáta sú podkladom na kontrolu, hodnotenie a optimalizáciu prevádzky OST. Spracovávajú sa z nich reporty a analýzy, ktorých výsledkom je optimalizácia prevádzky SCZT BAT.
ProWeb
Monitorovací systém ProCop umožňuje využitím aplikácie ProWeb monitorovanie technológie pomocou štandardných internetových prehliadačov v počítačoch, smartfónoch a tabletoch. Aplikácia ProWeb zobrazuje prevádzkové parametre OST, alarmové hlásenia a históriu prevádzkových údajov. Archivované dáta možno po výbere
zobraziť graficky alebo numericky a následne exportovať do súboru programu Excel. Webová aplikácia poskytuje prevádzkovým pracovníkom kompletnú informáciu o prevádzke OST a tepelných sietí v reálnom čase. Súčasne sprístupňuje prácu s prevádzkovými dátami a údajmi meračov tepla. V podmienkach BAT webové pripojenie do systému ProCop intenzívne využívajú všetci pracovníci prevádzky na stolových PC, prípadne v teréne na notebookoch a tabletoch (obr. 10).
Skúsenosti s využívaním systému ProCop a rozvojové aktivity
Systém ProCop sa v BAT využíva pri prevádzke OST už 9 rokov a za ten čas prešiel výrazným vývojom. Z hľadiska dispečerského riadenia je systém silným nástrojom na dispečerskú prácu, zabezpečenie prevádzky OST a minimalizovanie vplyvu porúch na kvalitu dodávky tepla pre odberateľov. Veľkým úspechom je 100-percentné pripojenie OST v majetku BAT do systému a od konca roku 2014 aj 100-percentné pripojenie meračov tepla cudzích OST. Vzájomnou spoluprácou spoločností BAT a výrobcu systému, spoločnosti ALFA Mikrosystémy, sa plánuje trvalé zvyšovanie využitia systému ProCop. Rozvoj systému sa orientuje hlavne na oblasti spracovania archivovaných dát, vytvorenie nových reportov prevádzkových udalostí a prepojenie systému ProCop s inými dispečerskými systémami.
Text: Ing. Milan Bartoš
Autor pôsobí v Bratislavskej teplárenskej, a. s., ako riaditeľ sekcie riadenia výroby.
Foto a obrázky: BAT






















